Vacuum Tube Tester Hickok 600A 修理記録
整流管83・5Y3GTをダイオードに単純に交換すると、電源が強化する事になり、相互コンダクタンス(conductance)の測定には信頼性(精度)が増すことになります。 しかし、チャートの「Aver.Mut.Cond.」とは誤差がでます。又、他の試験方法にも誤差がでます。よって、回路の変更、全体的な調整・校正が必要となります。
電極設定のツマミの回転数字が、TV**シリーズとは逆です。
A. 修理前の状況。
  • 平成20年8月、YAHOOオークションにて「ジャンク品」 25,503円で購入。
    平成20年8月10日完成したが細かい調整必要。
    平成20年9月13日完成。
    平成21年5月13日広島県に嫁ぐ。設定ツマミの番号がTV-7TV-2)と逆な為、誤設定しやすいので売却。


C. 修理状況
  • 電源トランス不良(プレート巻線層間短絡+他巻き線間短絡)の為、巻き替え修理
    シャント抵抗断線の為、巻き替え修理
    ヒーターアースブリーダー抵抗焼損で交換
    電源コード交換
    プレートキャップコード修理
    メータに保護ダイオード取り付け。
    電源表示LED取り付け。
    整流管83 & 整流管5Y3GT をダイオードに交換する(但し、改造・調整が必要)
    整流管83 & 整流管5Y3GT を使用しないので、ショートランプは「12V10W」が丁度良いので交換
    電源電圧を115Vにするトランスを内蔵する。
    このトランスで信号AC「2.5V」を供給する。
    7ピンMT、9ピンMT、8ピンUSソケットにアダプター取り付け。
    誤動作防止の為、チキンヘッドツマミをカラーに交換


E. 測定・調整

F. GM直読み最終校正・測定

G. 高GM管、高出力管のGM測定

H. 最近の真空管のGM測定+波形確認

K. 変更回路図

A. 修理前の状況。 画像をクリックすると、大きく(横幅2050ドット)表示されます。
A11. 外観 左前上から見る。
A12. 外観 左前下から見る
A13. 外観 左後上から見る
A14. 外観 左後下から見る
A21. 上蓋を開ける。
A22. 表パネル、結構綺麗です!
A31. パネル裏、殆ど製作時のままで、手が入れてない。 「整流管83」 & 「整流管5Y3GT」 は取り外してあります。
A32. パネル裏、上から見る。 「整流管83」 & 「整流管5Y3GT」 は取り外してあります
A33. パネル裏、下から見る。 「整流管83」 & 「整流管5Y3GT」 は取り外してあります
A41. プレートキャップ線。
A42. 電源コードは太く堅い。
A51. ロールシートは、 非常に綺麗。
A52. ロールシート機構部 歯車にも消耗が見られない。
A61. 電源トランス、(TVA−* シリーズと比べて)非常に容量が小さい。
                  これでは最近の大型管(KT−88等)測定は、短時間で行い、十分に測定間隔を開けて測定すること。
A62. 電源トランス2
A71. 1960年代の水銀たっぷり入った「整流管83」
C. 修理状況。 画像をクリックすると、大きく(横幅2050ドット)表示されます。
C1. 電源トランスを取り外す。
C10. 修理前 取り出した、電源トランス。
C11. 修理後 電源トランス
C12. 修理前 電源トランス2
C13. 修理(巻替)後 電源トランス2
C14. 電源トランス修理 ヒータ巻き線を取り、「整流管83」のヒーター巻線が表れる。 
C15. 電源トランス修理  ヒータ巻き線を取り、「整流管83」のヒーター巻線が表れる。 
C16. 電源トランス修理  「整流管83」のヒーター巻線+「整流管5Y3GT」のヒーター巻線を取り、信号AC「2.5V」巻線 
C17. 電源トランス修理  「整流管83」のヒーター巻線+「整流管5Y3GT」のヒーター巻線を取り、信号AC「2.5V」巻線
C18. 電源トランス修理  信号AC「2.5V」巻線+スクリーン160V巻き線を取り、プレート「170V」巻線の層間絶縁破壊部分 
C19. 電源トランス修理中 プレート「170V」巻線の電圧確認
C20. 電源トランス修理中 ヒータ巻線を残し、完成
C21. 電源トランス修理中 巻線完了
C22. 電源トランス修理中 巻線完了2
C23. 電源トランス修理中 鉄心は日本の「EIコア」とは異なり1品種
C24. 完成電源トランス、巻き線の引き出し線出口が変わり、1部位置がオリジナルとは異なる。
C31. 修理中 プレート電圧が規定(150V)なのに「LineAdjust設定」でMeterが振り切れる原因はシャント抵抗断線
             ほどいて、巻き直し修理
C32. 修理前 プレートキャップ線。
C33. 修理後 プレートキャップ線、柔らかい金糸線使用する。
C34. 修理前 太く堅い電源コード。
C35. 修理(交換)後 柔らかいビニール電源コードを使用。
C41. 修理中 メータに保護ダイオード取り付け。 電源表示にオクタルソケットの中心にLED取り付け。
C42. 修理後 5ピン・6ピン真空管ソケットの中心にLED取り付け。
C43. 7ピンMT、9ピンMT、8ピンUSソケットにアダプター取り付け。
C44. 修理後 100V電源で使用するので、電源電圧調整VRを左右から使用する。 これで左右から調整出来るので、長持ちする。
C45. 電源電圧を115Vに昇圧するトランスを内蔵する。 かつ、このトランスで「信号AC2.5V」を供給する。
C51. 115V昇圧トランス製作、 SONYの「15VDC 1A」のACアダプターを流用する。
                       隙間を利用して巻き線し、電圧確認、4回巻きで=0.878Vの結果から2.5V=19回。
C52. 115Vトランス製作、 巻き線完了、左黒2本=1次100V巻線、左白2本=2.5V巻線、右2本=15V巻き線。
C53. 115V昇圧トランス製作、 巻き線完了。
C54. 115Vトランス製作、 完成、2.5V確認。
C61. 修理中 English VR の点検・調整。
C62. 修理中 English VR の点検・調整2。
C63. 修理中  Line Adjust。
C71. 修理中 ケース中の補修、ひび割れや隙間に接着材を流し込む。
C72. 修理後 ケース中の塗装。
C73. 修理中 ケースの補修、レザーの剥がれ、浮きに接着材を流し込む。
C74. 修理後 ケースの塗装。
C75. 修理中 上ケースの補修、レザーの剥がれ、浮きに接着材を流し込む
C76. 修理後 ケース蓋の塗装。
C77. 修理中 上ケース裏の補修、レザーの剥がれ、浮きに接着材を流し込む
C78. 修理後 ケース蓋中の塗装
C81. 交換した部品
C91. 修理前 パネル裏、 「整流管83」 & 「整流管5Y3GT」 は取り外してあります。
C92. 修理後 パネル裏、 「整流管83」 & 「整流管5Y3GT」 は使用しません。
C93. 第1段階完成 
C94. 完成 
C95. カラーツマミを付けて、最終完成 
E. 測定・調整。 画像をクリックすると、大きく(横幅2050ドット)表示されます。
E1. 測定、6CA7(EL−34)を測定。
E2. 測定、5AR4を測定。
E3. 測定、ECC83(12AX7)を測定。
E51. トランスを巻き替え+整流管をダイオードに交換しましたので以下の改造・調整が必要です。
  • 1. Filament Voltage=トランス1次電圧93Vに調整して(以下同じ)、電圧の確認する。
    2. Plate Voltage=「DC150V」、以下の様にゼナーダイオード挿入して、150V確定。
    3. Screen Voltage=「DC130V」、以下の様にブリダー抵抗を挿入して、130V確定、56Vも「R6」のタップ調整でOK。
    4. Grid Bias Voltage=「DC−39V」、「R6」のタップ調整でOK。
    5. Grid Signal Voltage=「AC電圧2.5V」、5V巻き線からブリーダー抵抗「R26、R27」を調整する。
    6. Rectifirt Test Voltage=抵抗「14」を調整する。
    7. GasTest Voltage=抵抗「14」を調整する。
以上を確定後、Hickok Model 600AのCalibrationに入る。
E52. 測定、 電力増幅管6CA7(EL−34)。
          相互コンダクタンス=9000〜11000μmho(1960/1962ナショナル真空管ハンドブックより)
E53. 測定、  水平偏向発振・垂直偏向発振・出力用 双3極管12BH7。
                 相互コンダクタンス=3100μmho(1960/1962ナショナル真空管ハンドブックより)
E54. 測定、 高周波増幅用 双3極管12AT7。
           相互コンダクタンス=3750〜6700μmho(1960/1962ナショナル真空管ハンドブックより)
E55. 測定、 高周波増幅5極管6AU6。
           相互コンダクタンス=3900〜5200μmho(1960/1962ナショナル真空管ハンドブックより)
E57. 調整を終え完成、 真空管のデーターも豊富で使いやすい。
F. GM直読み最終校正・測定。 画像をクリックすると、大きく(横幅2050ドット)表示されます。
     Hickok 600AはEp=150V、Esg=130V、eg1=2.5Vの固定で測定します。
     真空管メーカの規格表は6GB8やKT88等の大型の出力管はEp、Esgの電圧が高く、電流も多く流れる為、誤差がでます。
     TV球や後発の高GM管は、eg1がもっと小さいので、誤差がでます。

F11. 3000μmhoレンジでの「12BH7」測定=2600μmho、この試験の為、少しぼけた3000μmho以内のを使用する。
F12.   6000μmhoレンジでの12BH7測定、 Gm=2600μmho
F13.   15000μmhoレンジでの12BH7測定、Gm=2600μmho
G. 高GM管、高出力管のGM測定。 画像をクリックすると、大きく(横幅2050ドット)表示されます。

G11.  15000μmhoレンジでの高GM管6DJ8測定、Gm==10250μmho。
       相互コンダクタンス=12500μmho「Ep=90V、Ip=15mA、eg1=−1.3V」(1960/1962ナショナル真空管ハンドブックより)。
       相互コンダクタンス=12250μmho(RC−30 Receiving Tube Manualより)。
       相互コンダクタンス=12500μmho「Ep=90V、Ip=15mA、Eg1=−1.3V、」(インプレス オーディオ用真空管マニアルより)。
       2.5Vの信号電圧では大きすぎて、誤差大きい。
G12.  15000μmhoレンジでの高GM管6DJ8−2本目、Gm=測定=12250μmho。
       相互コンダクタンス=12500μmho「Ep=90V、Ip=15mA、eg1=−1.3V」(1960/1962ナショナル真空管ハンドブックより)。
       相互コンダクタンス=12250μmho(RC−30 Receiving Tube Manualより)。
       相互コンダクタンス=12500μmho「Ep=90V、Ip=15mA、Eg1=−1.3V、」(インプレス オーディオ用真空管マニアルより)。
       2.5Vの信号電圧では大きすぎて、誤差大きい。
G13. 6DJ8−2本目測定の入出力波形、赤色=グリッド電圧、黄色=プレート電圧。
G14.  15000μmhoレンジでの高GM管6RHH8測定、Gm=8200μmho。
G15. 「6RHH8」測定の入出力波形、赤色=グリッド電圧、黄色=プレート電圧。
G2.   15000μmhoレンジでの高GM管6BQ5測定、Gm=77250μmho。
       相互コンダクタンス=11300μmho「Ep=250V、Esg=250V、Ip=48mA、eg1=−7.3V」(1960/1962ナショナル真空管ハンドブックより)。
       2.5Vの信号電圧では大きすぎて、誤差大きい。
G31. 15000μmhoレンジでの虎の子6GB8測定、Gm=9250μmho。
        コンダクタンス=20000μmho「Ep=250V、Esg=250V、Ip=140mA、eg1=−8V」(誠文堂新光社 実用真空管ハンドブックより)。
              電流容量が足りず、誤差大きい。
G32.   15000μmhoレンジでの高出力管6GB8測定、6GB8を挿入してから、Line電圧を設定する。
G33.   15000μmhoレンジでの高出力6GB8測定、Gm=14500μmho
        コンダクタンス=20000μmho「Ep=250V、Esg=250V、Ip=140mA」(誠文堂新光社 実用真空管ハンドブックより)。
        かなり改善されましたが?
G41. 15000μmhoレンジでの高出力管KT88測定、Gm=8700μmho。
        相互コンダクタンス=11500μmho「Ep=250V、Esg=250V、Ip=140mA」(インプレス オーディオ用真空管マニアルより)。
        電流容量が足りず、誤差大きい。
G42.   15000μmhoレンジでの高出力管KT88測定、KT88を挿入してから、Line電圧を設定する
G43.   15000μmhoレンジでの高出力管KT88測定=10500μmho
        相互コンダクタンス=11500μmho「Ep=250V、Esg=250V、Ip=140mA」(インプレス オーディオ用真空管マニアルより)
        かなり改善されました。
G51. 15000μmhoレンジでの高出力管6CA7測定、6CA7を挿入してから、Line電圧を設定する。
G52.   15000μmho高出力管6CA7測定、Gm=8750μmho。
              コンダクタンス=11000μmho「Ep=250V、Esg=250V、Ip=70mA、eg1=−14.5V」(誠文堂新光社 実用真空管ハンドブックより)。
              誤差大きい。
H. 最近の真空管のGM測定+波形確認。 画像をクリックすると、大きく(横幅2050ドット)表示されます。
H1. 右のデジタルオシロはデモで拝借。  「YOKOGAWA DLM2024」
H21. JJ−ECC99、electro−harmonix12BH7AEH。  「購入先はこちら」 
H22. 6000μmhoレンジでのJJ−ECC99測定、Gm=6000μmho。
H23. 「JJ−ECC99」測定の入出力波形、赤色=グリッド電圧、黄色=プレート電圧。
H24. 6000μmhoレンジでのelectro−harmonix12BH7AEH測定、Gm=3100μmho。
H25. 「electro−harmonix12BH7AEH」測定の入出力波形、赤色=グリッド電圧、黄色=プレート電圧。
H31.  JJ−ECC81、electro−harmonix12AT7EH。 「購入先はこちら」 
H32. 6000μmhoレンジでのJJ−ECC81測定、Gm=5500μmho。
H33. 「JJ−ECC81」測定の入出力波形、赤色=グリッド電圧、黄色=プレート電圧。
H34. 6000μmhoレンジでのelectro−harmonix12AT7EH測定、Gm=4000μmho。
H35. electro−harmonix12AT7EH測定の入出力波形、赤色=グリッド電圧、黄色=プレート電圧。
H41. electro−harmonix12AX7EH、SOVTEC12AX7WA、JJ−ECC83S。 「購入先はこちら」 
H42. 3000μmhoレンジでのelectro−harmonix12AX7EH測定、Gm=1550μmho。
H43. lectro−harmonix12AX7EH測定の入出力波形、赤色=グリッド電圧、黄色=プレート電圧。
H44. 3000μmhoレンジでのSOVTEC12AX7WA測定、Gm=1600μmho。
H45. SOVTEC12AX7WA測定の入出力波形、赤色=グリッド電圧、黄色=プレート電圧。
H46. 3000μmhoレンジでのJJ−ECC83S測定=1750μmho。
H47. JJ−ECC83S測定の入出力波形、赤色=グリッド電圧、黄色=プレート電圧。
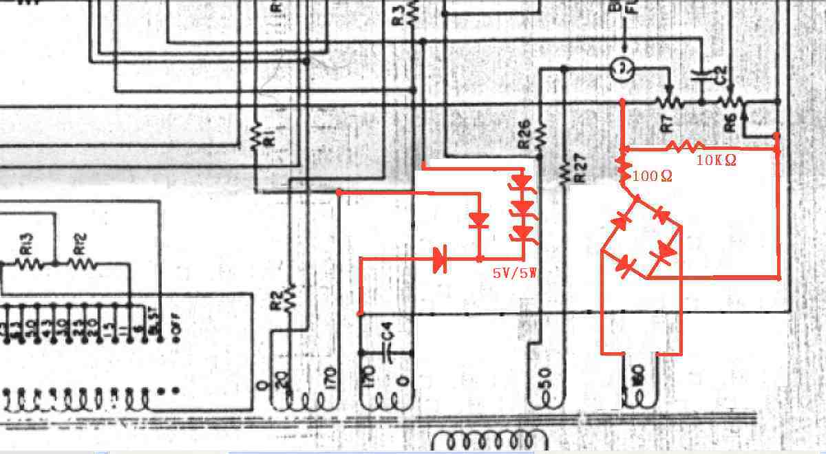
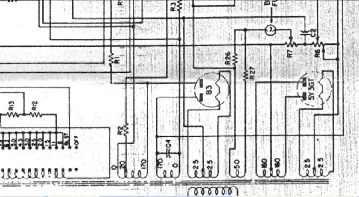
K. 変更回路図。 画像をクリックすると、大きく(横幅2050ドット)表示されます。
K11. 修理前 修理前 Emisson Measurement Circuit 「回路図は全て830Wより引用」
K12. 修理後 Emisson Measurement Circuit
K21. 修理前 Plate・Screen Supply Circuit
K22. 修理後 Plate・Screen Supply Circuit。
            プレート回路にゼナーダイオード挿入して、他の機種との同調の為、150V確定する。
                600a-2y
ここに掲載された写真は、その肖像権・版権・著作権等は、放棄しておりません。  写真・記事を無断で商用利用・転載等することを、禁じます。 
 Copyright(C) 2023 Amp Repair Studio All right reserved.